Безопасная корпоративная альтернатива Jira для крупных команд
Enterprise-платформа для управления разработкой с Jira-совместимой логикой. Поэтапный переход без резкой остановки процессов.
Kanban, Scrum, roadmap, спринты, backlog, релизы — привычная логика с полным контролем над данными в вашем контуре.
Кликабельный прототип со всеми ключевыми интерфейсами

Почему крупные компании ищут замену Jira
Зависимость от внешних систем создаёт стратегические риски для enterprise-бизнеса
Зависимость от внешнего SaaS
Критичные данные и процессы находятся на серверах, которые вы не контролируете. Любое изменение политики вендора влияет на вашу работу.
Риск оплаты и лицензирования
Невозможность продления лицензий, блокировка транзакций, непредсказуемость стоимости владения.
Требования к размещению данных
Регуляторные требования, чувствительные данные и корпоративные политики требуют размещения в контролируемом периметре.
Высокая цена резкого перехода
Резкий переход останавливает процессы, создаёт хаос и вызывает сопротивление команд.
Сложность legacy-процессов
Годы настроек, кастомных workflow и интеграций — всё это нужно сохранить при переходе.
Внутреннее сопротивление
Команды привыкли к логике работы. Резкая смена инструмента снижает продуктивность и мотивацию.

Не просто замена Jira, а управляемый корпоративный контур
CortexFlow сохраняет поведенческую логику знакомых сценариев, но переносит их в современную, контролируемую и безопасную enterprise-среду.
Jira-совместимая логика
Backlog, спринты, доски, issue model, workflow, фильтры
Современный интерфейс
Чистый, быстрый UI без перегруза
Поэтапное внедрение
12-18 месяцев, волны миграции, пилот → rollout
Миграция данных
Backlog, история, комментарии, workflow, типы задач
Private / On-Prem
Сервер клиента, private cloud, российский ЦОД
Enterprise admin-контур
Права, роли, аудит, backup, SSO
Отчетность
Sprint-отчеты, командные, проектные, для руководства
Что внутри CortexFlow
Рабочий контур для управления разработкой: пространства, проекты, backlog, задачи, релизы и дашборды

Рабочее пространство
Личные задачи, активность, sprint-обзор

Проекты
Реестр проектов, команды, статусы

Backlog
Sprint planning, приоритеты, оценки

Задачи проекта
Реестр задач, фильтры, быстрая статистика

Релизы
Версии, прогресс, blocked, release notes

Дашборды
Виджеты, избранное, активность команды
Привычная логика для команд из Jira
CortexFlow не копирует интерфейс Jira — он сохраняет ожидаемое поведение и структуру. Меньше переобучения, меньше сопротивления, быстрее adoption.

Backlog
Sprint planning, приоритеты, оценки задач

Задачи проекта
Реестр задач с фильтрами и быстрой статистикой

Workflow
Визуальный редактор статусов и переходов
Backlog и Sprint Planning
Привычная приоритизация, story points, epic-группировка
Board с Kanban-логикой
Колонки, WIP-лимиты, drag-and-drop
Issue / Task / Story / Bug
Знакомая типизация с настраиваемыми полями
Workflow и статусы
Визуальный редактор переходов и правил
Сохранённые фильтры
JQL-подобная логика и личные представления
Права и роли
Гибкая система прав на проекты и объекты
Переход без резкой остановки процессов
12-18 месяцев на полную миграцию. Параллельная работа с Jira, волны перехода, контролируемый риск.

Волны перехода
Синхронизация с Jira

Двусторонняя синхронизация: sync-режим, delta sync, разрешение конфликтов.
Контроль над данными, ролями и инфраструктурой
Полный admin-контур: типы задач, workflow, права доступа, аудит. Enterprise-ready с первого дня.

Варианты размещения
Конфигурация системы

Статусы, переходы, правила

Системные и пользовательские
Отчеты и управленческая прозрачность
Не тяжелый BI-модуль, а структурированный report center — чище, спокойнее и полезнее для delivery, загрузки команды, состояния проекта и executive visibility.

Категории отчетов
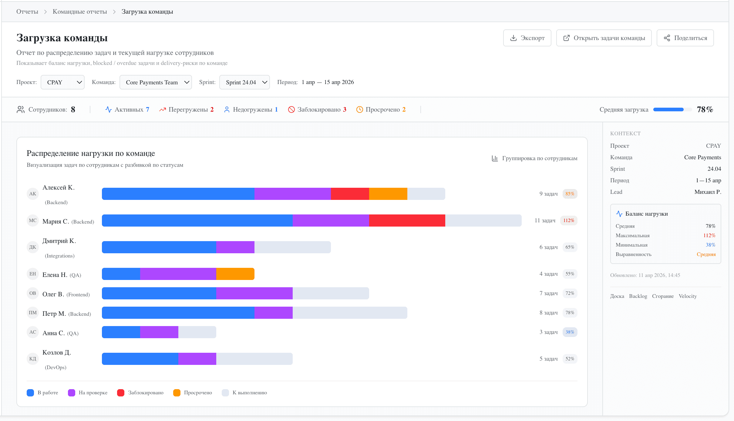
Пример отчета

Загрузка команды
Распределение задач по сотрудникам, баланс нагрузки, перегрузки и недогрузки — визуально и понятно для тимлидов и PM.
28 готовых отчетов для delivery, команд, проектов и руководства

Не только задачи, но и delivery-контур
CortexFlow — это не task manager. Это платформа для управления доставкой продукта с полным visibility на всех уровнях.
Релизы
Планирование и отслеживание релизов с привязкой к задачам
Scope / Readiness
Визуализация готовности: что включено, что блокирует
Blockers
Быстрое выявление и эскалация блокирующих задач
Release Notes
Автогенерация release notes на основе закрытых задач
Delivery Visibility
Прозрачность статуса доставки для стейкхолдеров
Project Tracking
Прогресс на уровне проектов и программ
Продукт, вокруг которого можно строить внедренческие проекты
CortexFlow — портфельный продукт для системных интеграторов. Замена Jira, управляемая миграция, enterprise support.
Замена Jira
Ключевой сценарий для enterprise-клиентов. Готовый продукт для импортозамещения.
Проектирование перехода
Assessment текущих процессов, roadmap миграции, risk mitigation planning.
Внедрение по волнам
Поэтапный rollout: пилот, расширение, масштабирование. Управляемый transition.
Настройка и интеграции
Кастомизация workflow, полей, ролей. Интеграция с корпоративными системами.
Обучение команд
Тренинги для пользователей, администраторов и руководителей проектов.
Enterprise support
SLA, выделенная поддержка, escalation paths для критичных кейсов.
Кому подходит CortexFlow
Платформа для компаний, которым важны управляемость, локальный контур, безопасность и независимость от зарубежных вендоров
Крупные IT-компании
Десятки команд, сотни разработчиков, сложные процессы. CortexFlow справляется с enterprise-масштабом.
Финтех и банки
Регулируемая среда, требования к безопасности, аудит. CortexFlow создан для этого.
Телеком
Распределённые команды, сложная инфраструктура, критичные SLA. Управляемая доставка.
Корпоративная разработка
Внутренние IT-подразделения крупных компаний. Замена legacy-инструментов.
Regulated Enterprise
Компании с особыми требованиями к размещению данных и compliance.
Интеграторы и partners
Системные интеграторы, которые включают CortexFlow в свой продуктовый портфель.
Сегодня: решение критичной enterprise-задачи
CortexFlow уже решает главную боль — безопасный управляемый переход с Jira на российскую платформу управления разработкой.
Завтра: следующий слой развития
Cortex AI добавит интеллектуальный слой: AI-ассистент, автоматизация рутины, анализ данных. CortexFlow — фундамент.
CortexFlow — самостоятельный enterprise-продукт, который уже сегодня закрывает критичную потребность. Cortex AI усилит его в будущем, но CortexFlow работает и без AI-слоя.
Узнать о Cortex AIОбсудим ваш сценарий перехода
Покажем CortexFlow на реальных сценариях вашей команды: от привычной логики работы до поэтапного перехода и развертывания в корпоративном контуре.
Открыть демо-стенд
Кликабельный прототип со всеми ключевыми интерфейсами. Самостоятельно изучите продукт и основные сценарии.
Запросить демо
Демонстрация CortexFlow на реальных сценариях вашей команды: backlog, board, workflow, миграция.
Обсудить миграцию
Обсудите сценарий перехода с Jira: этапы, sync-режим, инфраструктура, сроки.